Small Pivot, BIG Results: How We Generated a 659% Increase in Non-Branded Organic Site Traffic for AKKO
In most true SEO stories involving newer websites, results don’t come quickly. Sure, there was that one time we increased organic traffic by 117% in just 90 days, but this wasn’t one of those times.
As a newer website with few blog posts and an average domain authority, we stumbled in the dark a bit before we found our footing. But once those results began trickling in, it started to downpour. Here’s the story of how we increased AKKO’s non-branded organic traffic by 659% in just 6 months, after months of lackluster SEO performance.
Overview
First, let me explain what AKKO does and what industry they’re in. AKKO specializes in gadget protection a.k.a insurance. They cover your phone, laptop, electronics, and other vital personal items against costly damage and theft – all for just $15 a month.
“Great people and team to work with who produce top notch quality and results!” – Eric Schneider, Co-Founder at AKKO (see all Google Reviews here)
When we first started working with AKKO, their past SEO efforts were heavily focused on cell phone insurance keywords. Those were just about the only non-branded keywords driving organic traffic to their website. And while their branded keywords were driving a few hundreds clicks per month from search engines, it wasn’t a match for the industry behemoths that they were up against – Verizon, AT&T, and Apple to name a few.
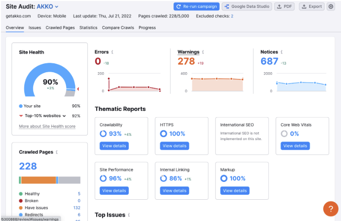
Technical SEO
Fortunately, AKKO’s website didn’t have a ton of technical SEO issues when we began working with them.
With just a few small fixes, we were able to get their overall site health to over 90% in SEMrush. Once that was done, we found additional ways to improve the technical SEO by adding structured data where possible, improving internal linking, and improving the CRO on AKKO’s core pages.
Now we could move on to the next step in our SEO strategy, keyword research, and planning.
Keyword Research
Just like all great SEO content strategies, it begins with keyword research. We do this by conducting competitive analysis on industry leaders, direct competitors, and search competitors. We see which strategies are working for them, what their top pages and keywords are, what they’re doing well and what they’re not doing well. We then conduct a topic and keyword gap analysis to find our biggest areas of opportunity.
Once equipped with all of this data, we map it back to our partner’s website and determine what makes the most sense for them and what we have the best chances of ranking for.
We look at a lot of different metrics when determining what are the most appropriate keywords to target. The most common ones are monthly search volume, keyword difficulty, and searcher intent. Then we ask ourselves, will this keyword drive conversions if we rank in position 1?
Along with those metrics, we analyze the existing website content, search competitors, and domain authority to see if it’s the right fit for us. No one metric in itself is enough to determine the quality of a keyword, so it’s important to look at several different metrics when choosing your focus keywords.
More than 90% of AKKO’s organic traffic was coming from branded searches. Of the less than 10% of non-branded traffic, the majority of it was coming from cell phone insurance keywords. I took a closer look and noticed that almost 100% of this non-branded traffic was going to two places: the homepage and one particular blog post.
In the initial research phase, I identified this as an opportunity and began working on ways to leverage AKKO’s brand recognition for cell phone coverage while expanding to other products that they cover.
Building our SEO Content Strategy
Our initial SEO content strategy began with strengthening AKKO’s existing rankings by building comprehensive coverage around their cell phone protection service. They had some non-branded keyword rankings on pages two and three of SERPs that I identified as low-hanging fruit.
I worked with our dev, UX, and CRO teams to build a few targeted high-quality landing pages that would give us a better chance of ranking for these high keyword difficulty terms. We also build comparison landing pages that compare AKKO against all of their top competitors – Apple, AT&T, Verizon, and more.
Unfortunately, in such a competitive industry, these keywords were extremely difficult to rank in the top 3 for and they weren’t driving as much organic traffic as I had hoped.
After our initial organic efforts didn’t get the results that I had hoped for, I spent some time going through all of the pages on the website and making some changes to the on-page SEO. AKKO only had a few pages on their website when we began, so we didn’t build a full keyword mapping spreadsheet as we typically do for larger partners.
Our main goal was to improve the internal linking throughout the website, especially to the new pages we had just created.
We did this by including all of our comparison pages in the footer of the website so that they were readily accessible and properly linked.
Content Creation
Once we had pillar pages built for our focus keywords, we used blog posts to create topical relevance around secondary and tertiary keywords and create a cluster strategy of knowledgeable informative content.
I quickly expanded from cell phone insurance keywords to laptop insurance, camera insurance, tablet insurance, and many others.
After a few months of tracking our SEO performance, I knew that we needed to pivot. Overall organic traffic had increased but it was mainly due to our other marketing efforts from our social and PPC campaigns.
Search queries related to gadget insurance were proving extremely difficult to rank for, even though this wasn’t apparent in the keyword data, and we were up against industry behemoths every which way we looked. If it wasn’t Apple or AT&T we were competing against it was AllState or Progressive with their homeowners insurance.
Content Strategy Pivot
It had been almost 5 months since we began our SEO strategy at this point and I was getting antsy for some good results. I was checking Google Search Console and other performance reports but the SEO impact was minimal no matter how I looked at it. Branded terms still seemed to be dominating our organic search traffic.
Then I tried something new.
When conducting new keyword research, I noticed that there were thousands of monthly searches for Xbox warranty but hardly any searches around Xbox insurance. Not only that, but the keyword difficulty was much lower than the keywords I had been targeting previously.
I did some Google searches to understand searcher intent and noticed that other than Xbox’s own manufacturer warranty pages, which were written in very high-level legal jargon that very few understand, there wasn’t much competition.
So I tested out a few warranty keywords. We wrote content about the Xbox and Playstation warranty along with the controller warranties and the advantages of having AKKO coverage.
The results were amazing.
In just a few weeks we had the Featured Snippet and the #1 rank in Google for Xbox warranty and a few keyword variants. A few more weeks later and we were ranking #1 for more than twenty Xbox warranty keywords.
For the first time, we were driving non-branded organic traffic from keywords with high search volume.
I wasn’t sure if this was just a fluke though or if this was enough to build our content strategy around. We also saw some good results for PlayStation (PS5) warranty keywords, but it wasn’t until a few months later that they started driving significant traffic.
I also knew that I couldn’t rely on just these keywords alone to drive quality organic conversions so I build out a list of other high-volume, low-keyword-difficulty warranty keywords and took stock of just how large the playing field was.
To my surprise, there are a lot of people searching for these warranty keywords and there wasn’t much content out there other than the manufacturer’s legal pages.
After seeing those initial results and building out the keyword list of other devices with high search volume that AKKO covers, I decided to pivot from insurance keywords to warranty keywords.
This was a game changer.
New Content
In the next few months, we wrote content on all of the top gadgets and devices and saw results similar to what we saw with our Xbox warranty keywords.
We were ranking much quicker than I ever expected, we were driving more traffic than ever before, and non-branded keywords are now accounting for about 70% of all organic traffic, up from less than 10%.
Below are just a few of the more than 4,000 non-branded keywords that we’re ranking for today along with the monthly search volume and the position that we’re ranking in. Maybe you’ll be as surprised as I was at the amount of monthly search volume these keywords receive.
This has helped us create comprehensive coverage on our website and ultimately improve our rankings for the very difficult insurance keywords. Here are a few of our current page one rankings for some insurance keywords.
How we measure branded vs non-branded organic traffic
Tracking branded and non-branded organic keywords
Tracking branded and non-branded organic keywords and traffic is something that I was doing from the beginning and this was the first time that non-branded traffic started to gain traction on branded organic traffic and direct traffic.
We use a few different SEO tools to periodically pull a performance report and accurately pinpoint how our SEO campaign is performing. The tools we use the most for this are Google Search Console, Google Analytics, and SEMrush.
SEMrush gives us daily updates on keyword movement and estimated monthly organic traffic but it’s not as accurate as Google Search Console and Google Analytics.
Using Google Search Console and Google Analytics, we’re able to filter strictly for clicks from branded traffic and non-branded traffic.
In the screenshot below from Google Search Console, you can see the number of monthly clicks and impressions received from non-branded keywords in December 2021 compared to the number of monthly clicks and impressions from non-branded keywords in June 2022.
In 6 months, we were able to increase non-branded traffic by 659% with 648 organic conversions (sign-ups) and a CVR of 2.72% in June 2022.
We were able to do this for a few reasons.
One of the biggest reasons is that we have a partner that understands the value of SEO and fully trusts us to do what we do best. They could have given up after the first few months of lackluster performance and shifted their budget to paid campaigns but they didn’t.
I also have to thank the rest of my growth marketing team for providing exceptional results across multiple different channels and buying me some time to put together a fully optimized search strategy that not only drives traffic but also new customers.
Another huge reason is that our partner has a truly amazing product offering that beats the competition no matter where you look. I was able to write content on just about any popular gadget or device because AKKO covers it. Not only that but no matter how good the manufacturer warranty is, it doesn’t beat AKKO’s pricing when you consider that you can insure up to 20 devices. We were able to add this CTA to all of our blog posts and increase organic sign-ups exponentially.
Conclusion and Next Steps
Our next steps are to continue to double down on warranty keywords while improving CVR and expanding to B2B search terms.
We’ve had such great success with warranty keywords and there is still so much more to write about that there is no reason to stop. At the same time, we want to make sure we’re constantly optimizing and increasing our CVR and expanding into new territory.
AKKO’s business is increasing and I know it will be a new challenge to try and dominate search results for B2B keywords and I welcome that challenge.

Derek is a digital marketer based in Boston, Massachusetts with almost a decade of hands-on SEO experience. He finds it meaningful, challenging, and exciting to develop, test, and implement new SEO strategies. When he’s not auditing websites and optimizing content he’s usually backpacking and exploring new cultures.











